Autonomous trading systems powered by quantitative models and machine learning. Sub-20µs execution, radical transparency, and institutional performance — without the institutional price tag.
The same HFT technology that powers the world's largest market makers — autonomous, quant-driven, and fully transparent — available through a straightforward retainer.
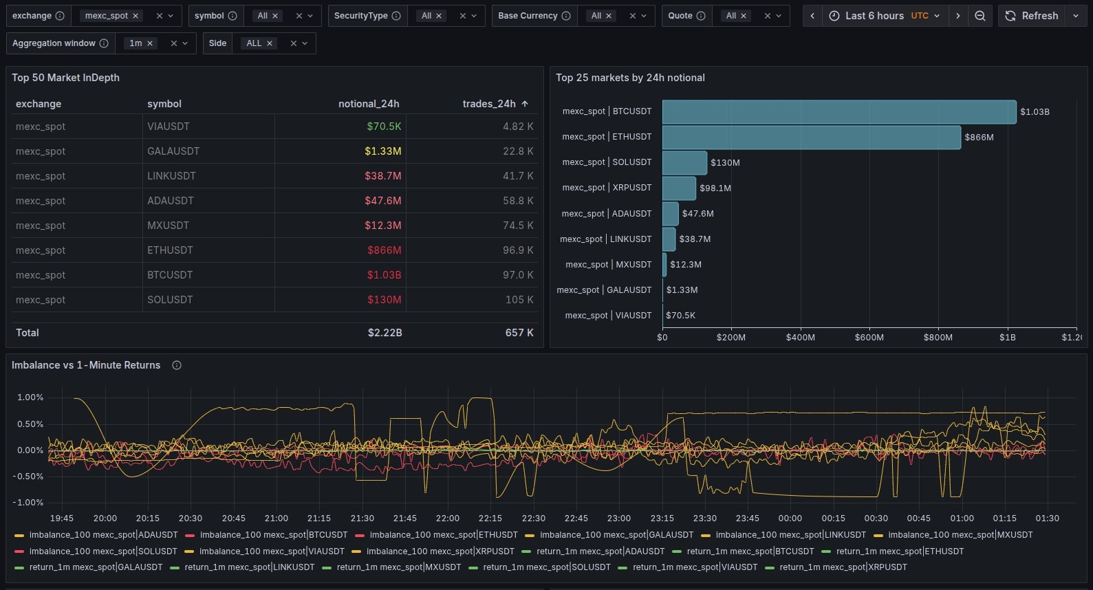
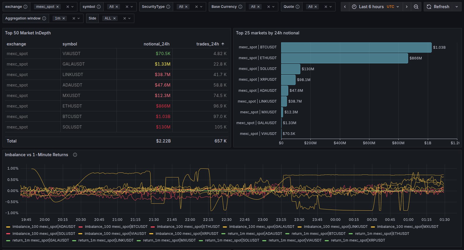
No curated reports. No cherry-picked metrics. Your dashboard shows the same internals our team monitors — latency, fill rates, PnL attribution, and bot health in real time.
Trade-by-trade profit & loss from TradFi-grade accounting — no black-box summaries
p99 latency, bot uptime, execution fill rates, and self-healing status at a glance
Set hard performance targets in your contract — then watch them tracked live
Most market makers sell you a relationship manager. We built a complete HFT system from scratch — order routing, risk engine, execution layer, and ML pipeline — then made it accessible through a simple retainer.
Our stack is C++ at the core, ML at the edge — the same architecture that powers the largest market makers in TradFi, now available to crypto projects at a fraction of the cost.

Engineering Physics meets commodities trading. We write the models, build the infrastructure, and operate the bots — no outsourced dev shops, no manual traders.

Founder
Engineering Physics graduate turned quant researcher at Trans Market Group, one of the largest commodities trading firms. Built YZCapital's entire HFT stack from the ground up — order routing, risk management, execution engine, and ML pipeline. Now applying Wall Street-grade quantitative methods to crypto market making.
No token loans, no equity asks — just a transparent monthly retainer. Tell us about your project and we'll show you what autonomous market making looks like.